AApanel: The Best Free Tool for Server Management

As a seasoned Senior FullStack Web and Mobile Developer, I bring over 10+ years of extensive experience in designing, developing, and deploying robust applications across various platforms. My expertise spans a diverse range of technologies, including PHP, NodeJS, Flutter, ReactNative, VueJS, AngularJS, and ReactJS, enabling me to deliver comprehensive solutions that meet the dynamic needs of modern businesses.
AApanel: The Ultimate Free Server Management Tool
In the ever-evolving world of web hosting and server management, having a reliable and efficient tool to manage your servers is crucial. AApanel stands out as a powerful, free server management tool that simplifies the complexities of server administration. Whether you are a seasoned sysadmin or a beginner, AApanel offers a user-friendly interface and a plethora of features to streamline your server management tasks.
What is AApanel?
AApanel is a free, open-source server management panel designed to help users manage their web servers with ease. It supports both Linux and Windows operating systems, making it a versatile choice for various server environments. With AApanel, you can manage websites, databases, FTP accounts, and more, all from a single, intuitive dashboard.

Key Features of AApanel
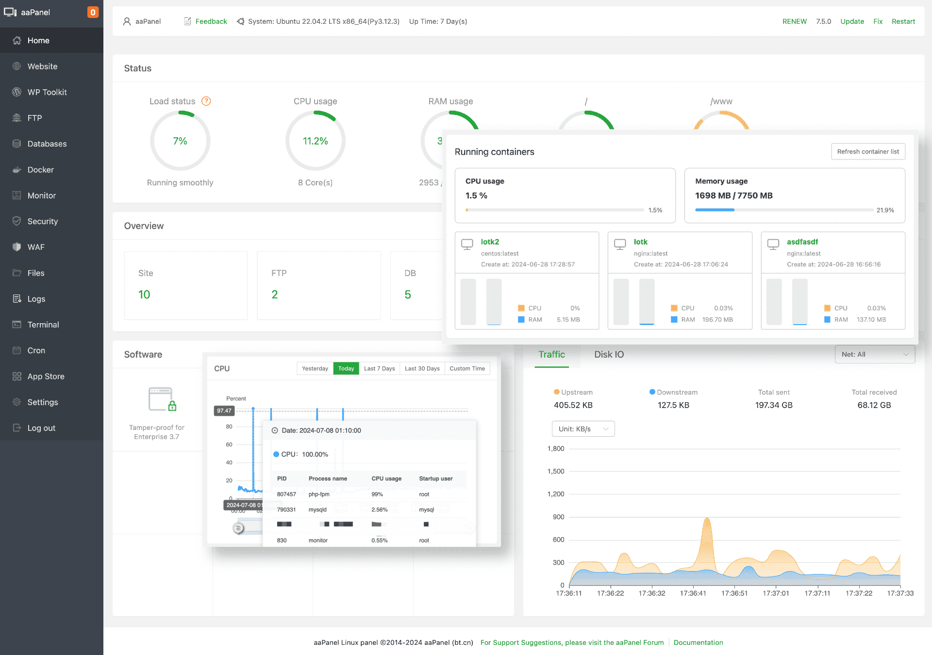
1. User-Friendly Interface
One of the standout features of AApanel is its user-friendly interface. The dashboard is clean, intuitive, and easy to navigate, allowing users to quickly access and manage their server resources. This is particularly beneficial for beginners who may find traditional command-line interfaces daunting.
2. One-Click Installations
AApanel simplifies the installation of essential software packages with its one-click installation feature. Whether you need a web server (Apache, Nginx), database server (MySQL, MariaDB), or other software like PHP, Python, or Node.js, AApanel makes the process quick and hassle-free.
3. Website Management
Managing websites is a breeze with AApanel. You can easily create, configure, and manage multiple websites from the panel. It supports various web technologies and provides tools for managing SSL certificates, setting up domain names, and configuring web server settings.
4. Database Management
AApanel offers robust database management capabilities. You can create, manage, and optimize databases with ease. The panel supports popular database systems like MySQL and MariaDB, and provides tools for backup, restoration, and performance optimization.
5. Security Features
Security is a top priority for any server administrator, and AApanel doesn't disappoint. It includes features like firewall management, SSH key management, and security monitoring to help protect your server from potential threats. Additionally, AApanel provides tools for setting up and managing SSL certificates to ensure secure communication.
6. Backup and Restore
Data loss can be catastrophic, but AApanel mitigates this risk with its comprehensive backup and restore features. You can schedule regular backups of your websites, databases, and server configurations, and easily restore them when needed.
7. Monitoring and Alerts
AApanel includes monitoring tools that provide real-time insights into your server's performance. You can track CPU usage, memory usage, disk space, and more. The panel also supports setting up alerts to notify you of any critical issues that require immediate attention.
8. Extensibility
AApanel is highly extensible, thanks to its plugin system. You can enhance the functionality of the panel by installing various plugins available in the AApanel store. Whether you need additional security features, performance optimization tools, or integration with third-party services, there's likely a plugin that fits your needs.
The Softwares and Tools
AApanel can install a variety of essential tools and software packages to enhance server functionality. These include:
Web Servers:
Apache
Nginx
OpenLiteSpeed
Database Servers:
MySQL
MariaDB
PostgreSQL
Programming Languages and Runtimes:
PHP
Python
Node.js
Java
FTP Servers:
- Pure-FTPd
Mail Servers:
Postfix
Dovecot
Cache and Proxy Servers:
Redis
Memcached
Varnish
SSL/TLS Management:
- Let's Encrypt
Monitoring and Analytics:
phpMyAdmin
phpPgAdmin
AWStats
Security Tools:
Fail2Ban
ClamAV
Backup Solutions:
Rsync
Local and remote backup options
These tools can be installed with just a few clicks, making it easy to set up and manage a fully functional server environment.

Getting Started with AApanel
Installation
Installing AApanel is straightforward. For Linux servers, you can use the following commands to install AApanel:
# For CentOS
yum install -y wget && wget -O install.sh http://www.aapanel.com/script/install_6.0_en.sh && bash install.sh
# For Ubuntu/Debian
wget -O install.sh http://www.aapanel.com/script/install-ubuntu_6.0_en.sh && sudo bash install.sh
For Windows servers, you can download the installer from the AApanel website and follow the installation instructions.
Initial Setup
Once installed, you can access the AApanel dashboard through your web browser. The initial setup wizard will guide you through configuring your server, setting up your first website, and installing essential software packages.
Conclusion
AApanel is a powerful, free server management tool that simplifies the complexities of server administration. With its user-friendly interface, one-click installations, robust security features, and extensive plugin system, AApanel is an excellent choice for both beginners and experienced server administrators. Whether you are managing a single server or multiple servers, AApanel provides the tools and features you need to streamline your server management tasks and ensure optimal performance.
For more information, visit the AApanel website.




